Teilnahmefaktor

Hallo,

Da ich auf die schnelle keinen Sammelthread dafür gefunden habe, wollte ich hier fragen ob man den Teilnahmefaktor mittlerweile selbst einstellen kann oder darum anfragen soll/kann?

Im Vergleich zum letzten Jahr ist die Abnahme momentan nicht so gut, darum wollte ich fragen obman einen 50/50 BEG/EEG Teilnahmefaktor einstellen könnte. Dann freut sich auch der Zeroabnehmer.

LG

Holz

Morgen

Einfach eine Mail an den Support schreiben

Bringst du deinen Strom in der EEG nicht unter? Welchen TNF hast du jetzt?
Die BEG hat zumindest im Jänner Bedarf, muss einiges zukaufen momentan

Die EEG nimmt relativ konstant einen gewissen Betrag ab, aber der allergrößte Teil geht an die oemag.

90% EEG, 10% BEG

Ich denke da könnte einiges mehr in die BEG fließen, wenn man sich im Vergleich den Februar letzten Jahres ansieht, als es die EEG noch nicht gab.

im webportal deines smartmeters ?

Das liegt an den Ersatzwerten belastbar (L2 - 2025) und nicht belastbar (L3 - 2026), das ist ganz normal und kommt schon noch. Hier gibt es ab dem 17.1.2026 keine belastbaren Werte, da könnte man auch auf die Idee kommen die Energiegemeinschaft nimmt nur einen kleinen Bruchteil ab. Vorher sieht es ganz anders aus, zwischen 80 und 100% gingen an die EEG, je nach Tagesertrag.

1 „Gefällt mir“

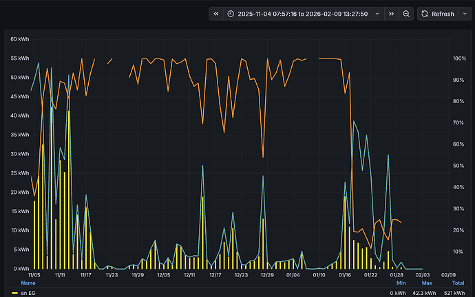
Dann eben November Dezember und Jänner, sieht bis auf die Feiertage auch nicht besser aus.

Sobald bei NetzOÖ ein nicht belastbarer Schätzwert zu sehen ist, hat das bisher auch eigentlich immer gut gepasst. Manchmal sieht man nur gelbe Balken, ohne BEG/EEG Balken, das ändert sich dann im Laufe der Zeit noch stark.

Wie hier im Jänner zu erkennen speise ich 90% in die EEG, aber nur etwa 30% wurde abgenommen, der Rest ging zur Oemag.

Dann lieber 70% in die BEG und 30% in die EEG. Sollte, denke ich momentan besser sein, wenn die BEG eh zu wenig Strom hat in dieser Jahreszeit.

2 „Gefällt mir“

So sieht das bei mir aus:

Die besten bzw. schlechtesten 3 „Liefertage“ diesen Winter bislang BEG + EEG zusammen:
28.12.2025
19.12.2025
14.12.2025

Der beste Tag im Jänner war der 16.1.2026 bisher mit 83,9% / 19 kWh. Die Datenlage am 17.1. passt noch, ab dann fehlen noch Daten. Vor ca. dem 16. November ging tatsächlich noch anteilsmäßig recht wenig in die Gemeinschaften.

Das sieht gut aus bei dir.

Wie groß ist deine Anlage?

Da geht ganz schön was weiter.

Bei mir sind für die EEG auch 80% eingestellt. Abgenommen werden davon immer nur ca. 5%

Bei den 20% für die BEG wird alles abgenommen.

Eine 50/50 Aufteilung würde ich in meinem Fall auch besser finden

1 „Gefällt mir“

Dann wäre wohl gleich 80BEG/20EEG Aufteilung oder so besser, wenn bei dir so wenig abgenommen wird

35 kWp/50 kWh. Ich behalt mal im Auge ob sich da im Dezember noch was tut.

Es ist bei mir auch so ähnlich, glaub da ist noch Luft nach oben um die Prozente richtig zum einstellen, selber oder händisch wird das auch nix. Mal schauen ob es besser wird.

Wobei ich zum Beispiel in den Wintermonaten 2025 ,wo wenig Sonne ist und auch wenig Erzeugt wird über die PV Anlage auch nur bei mir im November ca. 35% abgenommen wurde. Da sieht es aus das es noch nicht so richtig für uns Mitglieder Funktioniert. Hoffe es wird besser.

image

Hab leider noch keine Reaktion auf meine Email bekommen. ¯⁠\⁠_⁠(⁠ツ⁠)⁠_⁠/⁠¯

Ich finde das auch nicht gut, das durch die Verteilung EEG+BEG Teilnehme Faktor für uns Miedglieder für die Produktion zu der Jahreszeit dadurch eine geringe Abnahme ist, wobei es für mich nicht nachvollziehbar ist, im Sommer würde ich es verstehen, im Frühjahr/Herbst wegen Wind usw…eher auch, aber nicht im Winter.

kann ich nicht nachvollziehen - ich hab Höchstprozente (>90%) der Abnahme —> halt kaum Produktion/Überschuss

das wäre schön, aber wie gepostet z.B. November 2025, Dezember 2025 hatte ich keinen Überschuss, Jänner 2026 kommt erst, aber es ist derzeit so, ich erfinde keine Zahlen.. daher hab ich es auch hier mal gepostet und ich bin da nicht alleine damit.

Hab nun mal eine E-Mail an die EG Austria wegen der Verteilung von EEG und BEG geschrieben, mal warten welche Antwort es gibt. Ganz zufrieden bin ich nicht mit der Abnahme und derzeitiger % Verteilung EEG/BEG.

Habe gesehen dass bei mir jetzt der Teilnahmefaktor auch angepasst wurde, allerdings eher in die andere Richtung als ich gedacht hätte. EEG Einspeisung von 25% auf 20% runter, dabei sollte die PV ja jetzt eigentlich mehr machen als im Winter und die EEG Verbrauchen noch Strom brauchen.

Ich speise auch schon fast jeden Tag mehr als 10kWh ein.

PV
image

Verbrauch:
image

Meine Nachbarin als reine Verbraucherin ist auch gleich eingestellt wie ich, dabei würde sie in diesem Fall jetzt schon deutlich von einem höheren EEG Bezug profitieren.

@tze42 : Wie ist das denn aktuell, wird die Anpassung immer noch alle paar Tage manuell gemacht oder ist der Automatismus da schon aktiv?

Ich warte auch noch immer auf eine Antwort…

1 „Gefällt mir“

Für dich ist das eigentlich eine sehr gute Einstellung.

Du beschenkst 3 Zählpunkte … den eigenen und zwei in anderen Netzgebieten.

Damit kannst du dir selbst viel schenken und auch die anderen die beschenkt werden bekommen viel.

Regional kann dir noch sehr wenig abgenommen werden, weil deine regionale EEG sehr klein ist und auch viel Produktion hat. Wenn wir da die PV mit ihren Teilnahmefaktor hochregeln würde, dann würde dein Absatz sinken und nicht steigen.

Zu deiner Frage: Ja, aktuell regeln wir den Teilnahmefaktor manuell und an der Automatisierung arbeiten wir gerade sehr intensiv. Dafür werden Prognosemodelle entwickelt und eine Optimierungsfunktion für die Einstellung eines optimierten TNF für jeden Zählpunkt.

3 „Gefällt mir“