Exportfunktion von Statistikdaten

Hallo,

gibt es eine Möglichkeit die Daten in der Statistikansicht zu exportieren?
Ich meine hierbei allen Daten in einer 15min Ansicht für einen längeren Zeitraum (z.B.einen Monat).

lg Augustin

2 „Gefällt mir“

Gibt es noch nicht. Gibt’s dazu wünsche was ihr gerne im Export alles drin hättet?

Theoretisch genau die Tabelle welche bei der Energieanalyse angezeigt wird.
Die einizige Einschränkung ist derzeit die Auflösung bei größerer Periode.
Da wenn man mit den Daten weiter arbeiten (exportieren) möchte, wäre es gut z.B. eine Periode von „Monat“ zu haben aber dafür eine Auflösung von „Stunde“ bzw „15 Minuten“.
Damit man bei genauerer Analyse nicht jeden Tag exportieren muss.

Wenn dieser Filter/Auflösung möglich wäre könnte man die Felder aus der Derzeitigen Tabelle direkt übernehmen:

Datum
Verb. kWh
EG Verb. kWh + TNF %
EG kWh + Mix (% Sonne/Wind/Wasser)
Anteil an EG %
Vollständig (Ja/Nein)
Ausgaben

Viertelstundenwerte:

Datum, Uhrzeit, ZP, kWh (Netz), TNF EEG, kWh EEG, % EEG, TNF BEG, kWh BEG, %BEG, €

% und € könnte man evt. auch weglassen, da man sie sich ja auch berechnen könnte. CSV zum Download, REST API mit JSON wäre TOP!
Filter nach Zeitraum und Vertrag (also wenn man mehrere Personen administriert).

4 „Gefällt mir“

REST API mit JSON wäre natürlich noch besser aber denke das wird noch dauern :slight_smile:

3 „Gefällt mir“

Auch ich wünsch mir eine API - hätte viel Potential
Wäre also ein Feature Request @tze42 @PeterTheOne :slight_smile:

4 „Gefällt mir“

Gibt jetzt einen Export! Ist was wir jetzt schnell als erstes umgesetzt haben. API gibt’s so noch nicht.

Feedback nehmen wir gerne :slight_smile:

5 „Gefällt mir“

Sieht gut aus :slight_smile:
Aber eine Frage: wäre es nicht besser die Einheit aus den Datenzeilen rauszunehmen, wenn sie eh oben im Header ist?

3 „Gefällt mir“

Guter Punkt, dann kann man auch besser damit rechnen, danke.

2 „Gefällt mir“

eine 15min oder zumindest 1h auflösung wäre toll :sunglasses:

Der Export spiegelt immer die Einstellung im Mitgliederportal. Und dort kannst du bei Auflösung auf 15min. oder 1h schalten wenn du zuerst bei Periode auf „Tag“ schaltest.

Beim Namen wäre es noch cool, wenn da ein Postfix oder Präfix dabei ist. Aktuell würde man wenn man jeden Monat exportiert, immer das gleiche File überschreiben, wenn man nicht gleich einen neuen Namen eingibt.

2 „Gefällt mir“

Hi @PeterTheOne ,

Beim Export, Verbrauch, Tagesauflösung ist bei mir ein Bug bei den letzten 3 Werten (. statt , & fehlende ")

Ansonsten gefällt es mir gut :slight_smile:

01.07.25 23:00,„0,053“,„0,053“,„100,0“,„0,010“,„19,0“,„0,00“,35.7,0,64.3,0

2 „Gefällt mir“

Schließe mich Andis Hinweis an - dieser Export-Bug macht es maximal mühsam, die Daten automatisiert weiterzuverwenden, weil neben dem “.”-Bug bei den Mix%-Angaben auch noch Kommas als Delimiter UND als Dezimaltrennzeichen verwendet werden. Diese Zeichen regelbasiert mit find&replace zu korrigieren, ist quasi unmöglich. Man müsste Handarbeit zur Korrektur anwenden (außer man skriptet sich etwas..)
Bitte euch um Syntax-Korrektur der Mix%-Angaben, vielen Dank! :slight_smile:

3 „Gefällt mir“

Danke auch hier für die Hinweise, schauen wir uns an!

1 „Gefällt mir“

Bitte probiert noch Mal den Export aus, sollte jetzt besser sein!

3 Anmerkungen:

  1. Ihr habt da in den Exportdaten pro Zeile zweimal das gleiche Datum / Uhrzeit. Wäre es nicht besser, von bis Zeiten mitzugeben ? ( statt “18.11.25 23:00, 18.11.25 23:00, werte” bis,von : “18.11.25 23:15, 18.11.25 23:00, werte’“ )
  2. Bei Nullwerten wird bei den Prozenten ein ‘-’ , also z.B. “ …23:00,0,0,-,0,-,0” ausgegeben. Könnte man stattdessen auch die 0 verwenden ?
  3. Wenn man die Viertelstundenwerte will, kann man nur einzelne Tage runterladen. Das ist manuell gemacht eine Plackerei, wenn man die Werte für das ganze Jahr braucht. Da freu ich mich schon auf die api.

Ja, passt nun gut für mich. Wenn man die Download-CSVs ein bisschen mit Perl-Commands…

perl -i -p -e ‚s/,/;/g;‘ *.csv
perl -i -p -e ‚s/./,/g;‘ *.csv
perl -i -p -e ‚s/:00/ /g;‘ *.csv
perl -i -p -e ‚s/,09,2025 /.09:/g;‘ *.csv
perl -i -p -e ‚s/,10,2025 /.10:/g;‘ *.csv
perl -i -p -e ‚s/,11,2025 /.11:/g;‘ *.csv
perl -i -p -e ‚s/,12,2025 /.12:/g;‘ *.csv
perl -i -p -e ‚s/,01,2026 /.01:/g;‘ *.csv
perl -i -p -e ‚s/,02,2026 /.02:/g;‘ *.csv

perl -i -p -e ‚s/EG/BEG/g;‘ *.csv
perl -i -p -e ‚s/Mix/BEG/g;‘ *.csv
perl -i -p -e ‚s/Teilnahmefaktor/BEG Teilnahmefaktor/g;‘ *.csv

perl -i -p -e ‚s/EG/EEG/g;‘ *.csv
perl -i -p -e ‚s/Mix/EEG/g;‘ *.csv
perl -i -p -e ‚s/Teilnahmefaktor/EEG Teilnahmefaktor/g;‘ *.csv

…bearbeitet. bevor man sie z.B. in MS Excel oder Apple Numbers importiert, kann man zB in Numbers recht anschauliche Auswertungen (für potenzielle Neumitglieder und neugierige Bestandsmitglieder) erzeugen:

2 „Gefällt mir“

@hackerd kleine Anmerkung zu Punkt 2.:
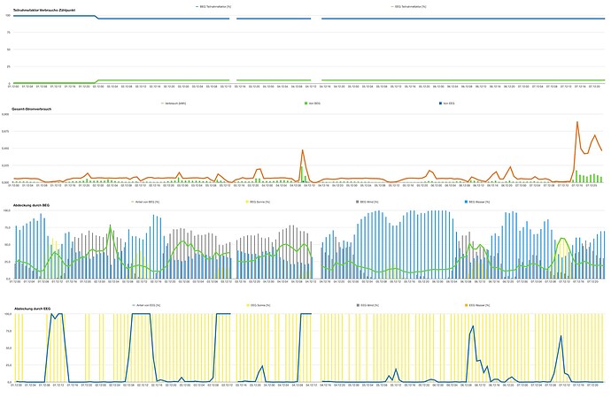
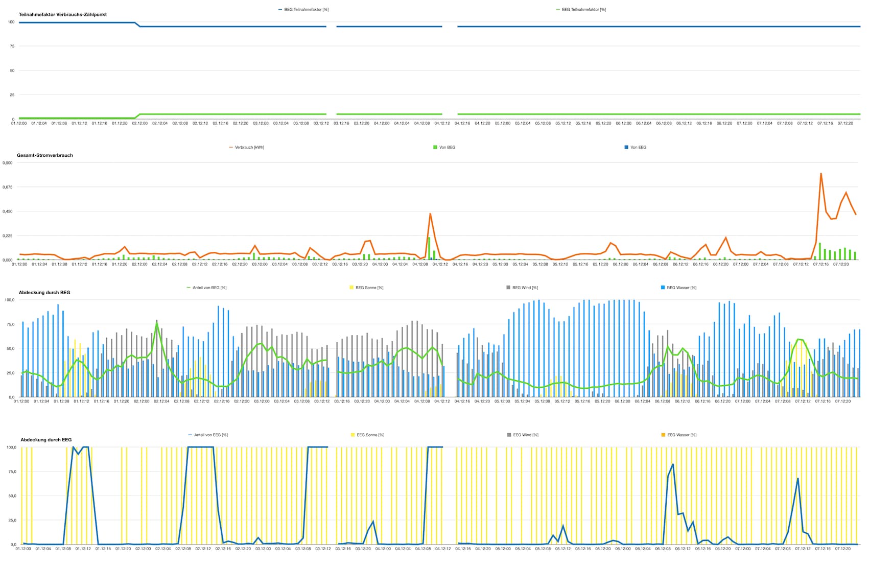
Es ist - sozusagen - semantisch ein Unterschied, ob man “0” verbraucht hat oder “-” verbraucht hat, siehe das dritte Diagramm in meinem Post Exportfunktion von Statistikdaten - #18 von AlexTheGinger

Was will ich damit sagen? →

  • “-” sagt aus, dass sich die Frage nach Verbrauch oder %-Anteil der Abdeckung durch die BEG/EEG gar nicht erst stellt, weil der Strom vom eigenen Dach kam
  • “0” sagt aus, dass mein Haushalt in der z.B. Viertelstunde in der Tat (fast) nichts verbraucht hat bzw. die BEG/EEG tatsächlich 0% des Verbrauchs abdecken konnte

Mir ist klar, dass das i-Tüpfelchenreiten ist :slight_smile: , aber in der Aussage wie in Diagramm 3 ist eine unterbrochene grüne Linie (durch “-”) etwas ganz anderes als eine 0%-Linie. Man müsste schon sehr genau schauen, in welchen Spalten man die “-”-Werte mit “0” sinnvoll ersetzt.